Venez rencontrer la FoxTeam au salon NRF Retail’s Big Show, stand H103, du 16 au 18 septembre 2025 à Paris, Porte de Versailles. 📆

Pilotez toute votre performance Paid depuis un seul outil

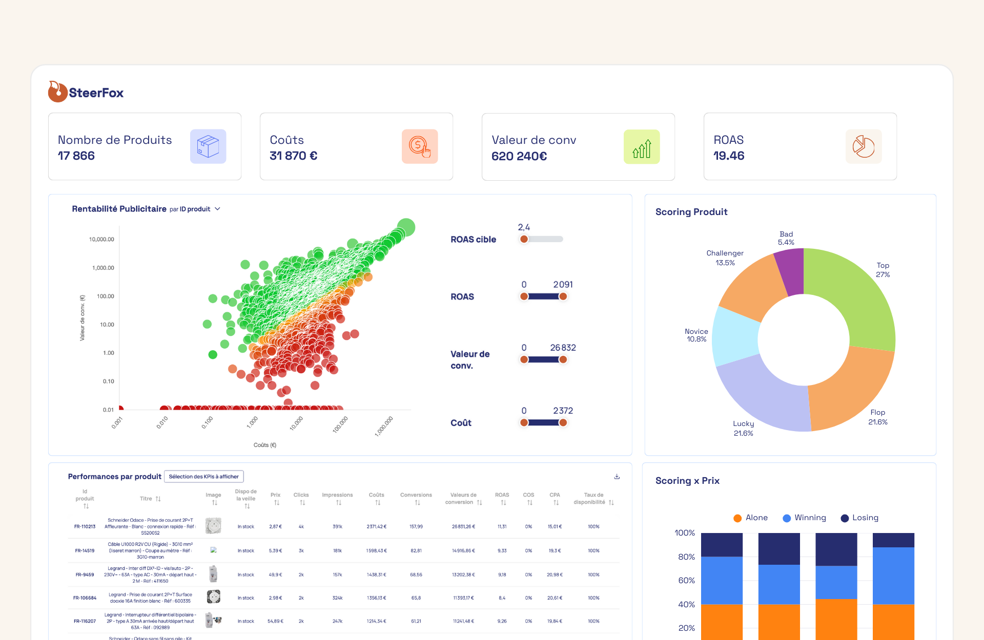
78% des e-commerçants prennent leurs décisions publicitaires sur des données incomplètes qui ne reflètent pas leurs ventes réelles. Nos dashboards consolident vos données de performance publicitaire avec vos données e-commerce réelles pour une analyse fiable de votre performance produit par produit.

4.8/5

Des tableaux de bord cloisonnés par plateforme à une vision unifiée cross-canal

La plupart des e-commerçants jonglent entre Google, Meta, Amazon et leurs outils analytics sans jamais obtenir une vision consolidée de leurs investissements

Impossible de détecter les incohérences budgétaires entre canaux, ou d’identifier les opportunités de croissance sur certaines catégorie

Les données réelles sont de moins en moins accessibles avec des écarts importants entre performances affichées et réalité

Logo bleu de Steerfox

Nos dashboards unifient vos données publicitaires et e-commerce pour un pilotage cross-canal

Consolidation multicanale

Agrégation de vos performances publicitaires multicanales dans une interface unique avec métriques harmonisées.

Intégration des données e-commerce réelles

Connexion à vos sources de ventes (CMS, ERP, CRM ou connecteurs sur-mesure) pour croiser investissements publicitaires et transactions réelles, éliminant l’écart entre données déclaratives et réalité.

Analyse produit cross-canal

Vision détaillée de la performance de chaque produit, catégorie et marque sur l’ensemble de vos canaux d’acquisition pour identifier les incohérences d’investissement.

Détection des opportunités

Identification des produits à potentiel de croissance parmi l’ensemble du catalogue pour vous aider à prioriser les investissements publicitaires.

Pourquoi les dashboards SteerFox vont au-delà du reporting traditionnel ?

Reportings
classiques
Dashboards
Steerfox

Vision unifiée cross-canal

Tous vos canaux Paid Media (Google, Meta, Amazon, Bing, Pinterest) agrégés dans une interface unique avec métriques harmonisées.

Intégration de vos ventes réelles

Connexion directe à vos sources e-commercepour croiser investissements publicitaires et transactions.

Analyse produit intelligente

Vision détaillée de la performance de chaque produit sur l'ensemble de vos canaux.

Foire au questions

Quelles sources de données e-commerce puis-je connecter pour obtenir mes ventes réelles ?

Nous proposons plusieurs options d’intégration selon votre architecture : connexion à Google Analytics 4 si vous avez déjà configuré un suivi précis des transactions, connexion directe à votre CMS e-commerce (Shopify, PrestaShop, Magento, WooCommerce) si toutes vos ventes transitent par votre site, connexion à votre ERP si vous avez plusieurs canaux de vente et que votre ERP centralise toutes les transactions. Nous développons également des connecteurs sur-mesure via nos API pour toute autre source de données spécifique.

Comment gérez-vous les différences de modèles d'attribution entre plateformes ?

C’est précisément le problème que nous résolvons. Au lieu de dépendre des modèles d’attribution propriétaires de chaque plateforme (qui diffèrent tous), nous croisons les investissements publicitaires avec vos ventes réelles issues de vos sources e-commerce. Vous obtenez ainsi une vision unifiée basée sur des transactions effectives, pas sur des conversions estimées par des modèles d’attribution disparates. Cela vous permet de comparer objectivement la performance réelle de chaque canal.

Puis-je aller au-delà des dashboards standard pour des analyses plus personnalisées ?

Absolument. Au-delà de nos dashboards unifiés, nous proposons Foxpilot, notre agent IA qui vous permet d’analyser vos performances publicitaires en langage naturel. Au lieu d’être limité aux vues prédéfinies des dashboards, vous posez directement vos questions métier (« Pourquoi mon ROAS Google a baissé cette semaine sur les produits beauté ? ») et obtenez des réponses contextualisées avec détection proactive des anomalies. Découvrez Foxpilot

Consolidez vos performances produit et Ads

4.8/5