Venez rencontrer la FoxTeam au salon NRF Retail’s Big Show, stand H103, du 16 au 18 septembre 2025 à Paris, Porte de Versailles. 📆

Gestiona todo tu rendimiento Paid desde una sola herramienta

El 78% de los e-commerce toman sus decisiones publicitarias sobre datos incompletos que no reflejan sus ventas reales. Nuestros dashboards consolidan tus datos de rendimiento publicitario con tus datos e-commerce reales para un análisis fiable de tu rendimiento producto por producto.

4.8/5

De dashboards compartimentados por plataforma a una visión unificada cross-canal

La mayoría de los e-commerce hacen malabares entre Google, Meta, Amazon y sus herramientas analytics sin obtener nunca una visión consolidada de sus inversiones.

Imposible detectar las incoherencias presupuestarias entre canales, o identificar las oportunidades de crecimiento en ciertas categorías.

Los datos reales son cada vez menos accesibles con diferencias importantes entre rendimientos mostrados y realidad.

Logo bleu de Steerfox

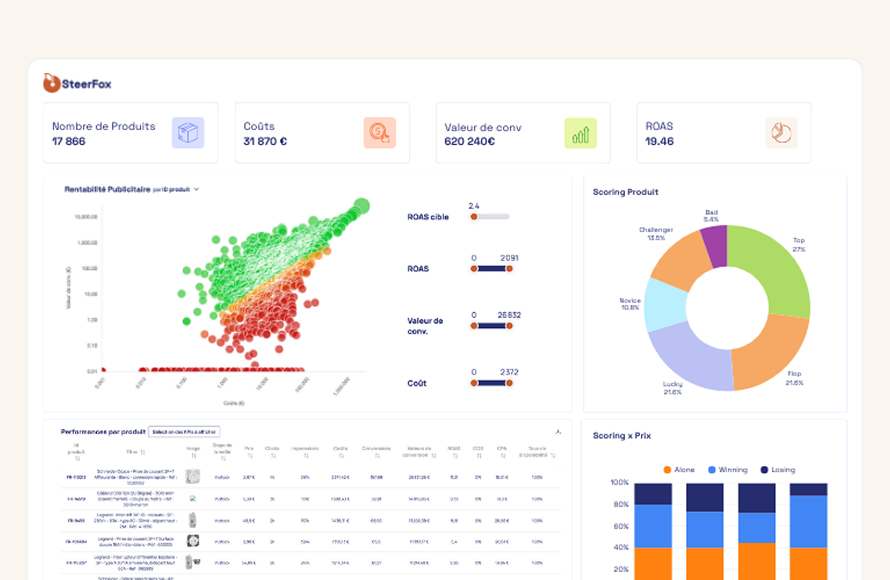
Nuestros dashboards unifican tus datos publicitarios y e-commerce para un control cross-canal

Consolidación multicanal

Agregación de tus rendimientos publicitarios multicanal en una interfaz única con métricas armonizadas.

Integración de datos e-commerce reales

Conexión a tus fuentes de ventas (CMS, ERP, CRM o conectores a medida) para cruzar inversiones publicitarias y transacciones reales, eliminando la diferencia entre datos declarativos y realidad.

Análisis de producto cross-canal

Visión detallada del rendimiento de cada producto, categoría y marca en todos tus canales de adquisición para identificar las incoherencias de inversión.

Detección de oportunidades

Identificación de productos con potencial de crecimiento entre todo el catálogo para ayudarte a priorizar las inversiones publicitarias.

¿Por qué los dashboards SteerFox van más allá del reporting tradicional?

Reportings
clásicos
Dashboards
Steerfox

Visión unificada cross-canal

Todos tus canales Paid Media (Google, Meta, Amazon, Bing, Pinterest) agregados en una interfaz única con métricas armonizadas.

Integración de tus ventas reales

Conexión directa a tus fuentes e-commerce para cruzar inversiones publicitarias y transacciones.

Análisis de producto inteligente

Visión detallada del rendimiento de cada producto en todos tus canales.

Preguntas fresquentes

¿Qué fuentes de datos e-commerce puedo conectar para obtener mis ventas reales?

Proponemos varias opciones de integración según tu arquitectura: conexión a Google Analytics 4 si ya has configurado un seguimiento preciso de transacciones, conexión directa a tu CMS e-commerce (Shopify, PrestaShop, Magento, WooCommerce) si todas tus ventas pasan por tu web, conexión a tu ERP si tienes varios canales de venta y tu ERP centraliza todas las transacciones, o conexión a tu CRM si tu proceso de venta implica un ciclo largo con seguimiento comercial. También desarrollamos conectores a medida vía nuestras APIs para cualquier otra fuente de datos específica.

¿Cómo gestionáis las diferencias de modelos de atribución entre plataformas?

Es precisamente el problema que resolvemos. En lugar de depender de los modelos de atribución propietarios de cada plataforma (que todos difieren), cruzamos las inversiones publicitarias con tus ventas reales procedentes de tus fuentes e-commerce. Obtienes así una visión unificada basada en transacciones efectivas, no en conversiones estimadas por modelos de atribución dispares. Esto te permite comparar objetivamente el rendimiento real de cada canal.

¿Puedo ir más allá de los dashboards estándar para análisis más personalizados?

Absolutamente. Más allá de nuestros dashboards unificados, proponemos Foxpilot, nuestro agente IA que te permite analizar tus rendimientos publicitarios en lenguaje natural. En lugar de estar limitado a las vistas predefinidas de los dashboards, planteas directamente tus preguntas de negocio («¿Por qué ha bajado mi ROAS de Google esta semana en los productos de belleza?») y obtienes respuestas contextualizadas con detección proactiva de anomalías. 

Consolida tus rendimientos de producto y Ads

4.8/5